Close
0%
0%

Three Phase Smart Electricity Meter

A device for monitoring electricity usage in realtime with inexpensive and non-invasive hardware.

Similar projects worth following
Warning: this project is connected directly to mains voltage. Do not recreate if you don't have the necessary experience to build and install this device. Use it at your own risk.


This is a DIY smart electricity meter that measures the electricity consumption of a three-phase (3x230V) installation. It uses an ESP8266 to host a website that exposes metrics in an InfluxDB-compatible format.

Voltage and current are measured using three voltage dividers and current transformers. Analog to digital conversion and processing are handled by an ATM90E36A.

The design is split across three individual circuit boards, a high voltage board which has no ground plane for improved isolation and two boards for the ATM90E36A and ESP8266. The first two boards are housed in a DIN rail case which is mounted in the breaker box, the ESP8266 is connected over a standard ethernet cable and placed outside the breaker box, as it would block the wifi signal.

Data Logging and Visualization

The ESP8266 provides measurements on http://<IP>/metrics in an InfluxDB compatible format:

threephase,loc=main,phase=A,name=voltage_rms value=236.86
threephase,loc=main,phase=B,name=voltage_rms value=237.57
threephase,loc=main,phase=C,name=voltage_rms value=237.77
threephase,loc=main,phase=N,name=current_rms value=1.265
threephase,loc=main,phase=A,name=current_rms value=0.42240
threephase,loc=main,phase=B,name=current_rms value=0.08956
threephase,loc=main,phase=C,name=current_rms value=1.20591
threephase,loc=main,phase=T,name=power_active value=0.24127
threephase,loc=main,phase=A,name=power_active value=0.06691
threephase,loc=main,phase=B,name=power_active value=0.01197
threephase,loc=main,phase=C,name=power_active value=0.16239
threephase,loc=main,phase=T,name=power_factor value=0.590
threephase,loc=main,phase=A,name=power_factor value=0.668
threephase,loc=main,phase=B,name=power_factor value=0.562
threephase,loc=main,phase=C,name=power_factor value=0.565
threephase,loc=main,phase=N,name=frequency value=50.000
threephase,loc=main,phase=T,name=total_energy value=X
threephase,loc=main,phase=A,name=total_energy value=X
threephase,loc=main,phase=B,name=total_energy value=X
threephase,loc=main,phase=C,name=total_energy value=X

This data is gathered every 10 seconds by a Telegraf instance and stored in an InfluxDB database, both running in Docker containers on my Raspberry Pi 3. To improve reliability and write endurance over the Pi's SD card, I use a WD Green SSD as a boot drive.

Data exploration is made possible by Grafana, which resides in another docker container, connects to the database and hosts a webpage allowing you to create beautiful dashboards such as this

As of now, the database contains around 15 million points and despite taking longer for large queries, the Pi handles this amount of data without a problem and plenty of power to spare, allowing for future expansion.

Why FRAM?

I included a small FRAM chip on the same board as the ESP8266, it stores the calibration values and more importantly the counters for the total energy.

The total energy was synced with our old analog meter at the start and should increase continuously (unless you have a PV setup). To make sure that it doesn't start from zero when the device looses power or is rebooted, the total energy should be saved regularly in non-volatile storage. To be fair, modern EEPROMs should have enough endurance when using circular buffers to level out the wear, but it is much nicer not having to worry about this and having essentially infinite endurance.

Input PCB considerations

Despite only using huge, large-pitch components, this board took the longest to design and underwent the most revisions, in order to maximize isolation distances:

All three phases are fused with 63mA fuses. The power supply, which is connected to phase A, has a separate 2A fuse to allow for the inrush current and a terminal block to connect a switch.

I chose the IRM-01-3.3 as it is by far the safest and most space and power efficient way to provide 3.3V at a wide range of input voltages. I have briefly considered rolling my own SMPS, but this would only introduce more chance for errors which isn't acceptable for a device located in such a critical place. At around 6€ from digikey, it's hard to beat anyways.

When manufacturing this board at home, it is important to coat the copper side to prevent oxidation and keep out moisture. I used clear nail varnish which seems to hold up to the job very well. If you decide to use nail varnish, you should definitely test it first. I created a small test board with two parallel traces separated by 0.8mm, coated it with nail varnish and tested the isolation with a 1kV Fluke isolation meter. I repeated this experiment multiple times after aging the board at over 120°C for multiple hours each and the meter still showed >1Gohm. Still you should probably use a better coating which is designed for the purpose....

Read more »

  • 1 × ATM90E36A Microchip, Three phase energy monitoring IC
  • 1 × ESP-12F Espressif, Wifi module
  • 1 × MB85RC64TA Fujitsu, 64k FRAM with I²C interface
  • 1 × SCT-013-000 YHDC, inexpensive, non-invasive current transformer
  • 1 × IRM-01-3.3 MEANWELL, AC/DC CONVERTER 3.3V 1W, 85-305 VAC

View all 6 components

  • Interesting Data

    martin225009/05/2018 at 13:26 0 comments

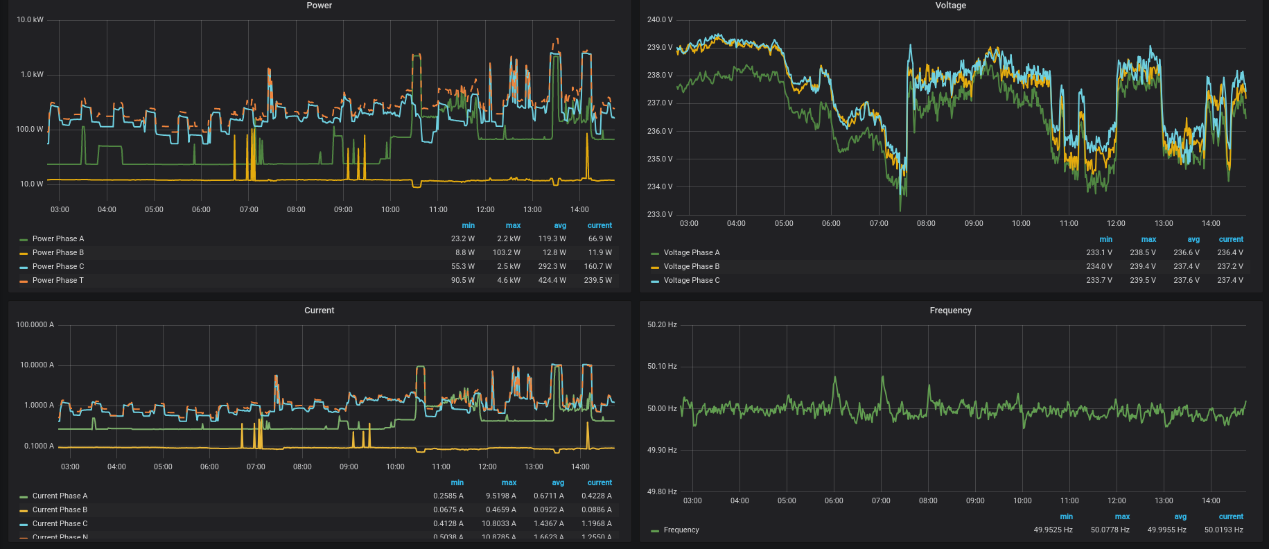
    Cooking lunch on phase A (regular electric stove, not induction), then brewing coffee on phase C. You can see some crosstalk to phase B (which went from 94 to 73mA RMS).

    Regular jumps in the voltage of all three phases. These happen multiple times every day, often taking less than 10 seconds:

    Frequency instability, the yellow curve is provided by swissgrid.ch, the green curve (covered by the yellow curve) is measured by the device. I live in germany but the two curves are perfectly coincident as the frequency should be exactly the same all across europe. The light green area shows the minimum and maximum values recorded in each interval:

    Regular jumps in the line frequency. These also happen multiple times a day, often taking less than 30 seconds:

View project log

  • 1
    Calibration
    • read the current values of UgainA-C and IgainA-C at http://<IP>/status
    • connect all three voltage inputs and current transformers to a single phase
    • use a large resistive load (eg. a kettle) as a load, also measure the current and voltage with a regular multimeter
    • calculate the new values for the six gain settings by comparing the values reported by the device and multimeter and adjusting the gain settings accordingly
    • set the new values by requesting this url using a browser or curl (change igainc and the value to what you've calculated in the last step): http://<IP>/set?addr=igainc&val=20037

View all instructions

Enjoy this project?

Share

Discussions

david wang wei wrote 10/10/2018 at 14:27 point

It is a good project!

  Are you sure? yes | no

Similar Projects

Does this project spark your interest?

Become a member to follow this project and never miss any updates